






















***PRE-ORDER IS LIVE. ETA of stock is November 15, 2025***
All pre-orders are final.
The Wait Is Finally Over. Pre-orders are live.
After more than 12 years of owning, testing, and pushing the limits of the B8 Audi S4, Can Auto Performance (CAP) is proud to unveil the most advanced intake system ever created for the 2010–2017 B8/B8.5 Audi S4 and S5.
Our obsession with this platform runs deep. Over the years, the CAP team has owned more than a dozen vehicles equipped with the legendary 3.0T supercharged V6 engine. We’ve tested and compared nearly every intake system available — always looking for ways to push performance further.
In 2018, we introduced our first intake (V1) as a high-quality, direct-fit alternative that let owners enjoy easy horsepower gains and a louder supercharger whine without overspending. A few years later, we launched the V2 — improving materials, increasing filter size, and enhancing overall build quality, while still maintaining a competitive price.
But even before the V2 hit the market, we had already started working on the next evolution. For years, we’ve obsessed over every detail of what would become the V3 Intake — determined to create not just a great option, but the undisputed best intake available for this platform. Every detail was pushed to the limit: we 3D-scanned the engine bay to maximize usable space, redesigned every dimension for perfect fit and flow, and created new molds for even the smallest intake accessories to deliver uncompromised performance.
The result? A no-compromise intake system that sets a new benchmark for the B8/B8.5 S4 and S5.
Introducing the CAP V3 4" (102mm) Intake — Performance Without Limits
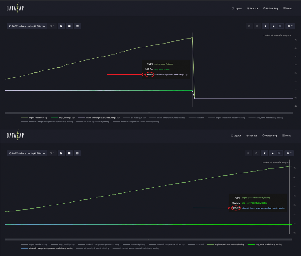
Unlock maximum performance for your B8/B8.5 Audi S4/S5 with the most advanced intake system ever designed for the 3.0T Supercharged V6 engine. Precision engineered, dyno-proven and obsessively refined, CAP’s V3 intake sets a new benchmark for performance, aesthetic design and sound. Our intake tube is built from aerospace-grade titanium which delivers a lightweight yet incredibly strong design with excellent heat resistance to keep air intake temperatures (AIT’s) down. Beyond the absolute best performance available in the market, the titanium construction adds an exotic motorsport inspired look, available in both a subtle OEM+ brushed look and a more bold burnt finish.
What Sets Our Intake Apart
Premium Engineering Features
We didn’t stop at “different.” We refined every detail with OEM-level precision and enthusiast-level passion:
Though we’re now two generations beyond the B8, CAP will never forget where it all began. The B8 platform is what launched our journey and helped us build incredible relationships within the car community — bonds we still value today. Nearly two decades later, we remain committed to supporting the platform that started it all for us.
That’s why we’ve invested so much time and engineering into this intake. We know the B8 community is still strong, passionate, and full of enthusiasts who appreciate products built with the same dedication that brought this platform to life in the first place.
The CAP V3 Intake is backed by our legendary Lifetime Warranty — a promise that your investment is protected for as long as you own it. We engineer every product to last, and we proudly stand behind that commitment.
Warranty Disclaimer
Please note that the air filter is considered a wear-and-tear item and is not covered under the lifetime warranty.
Choose options






















